空间喷洒设备培训教程(二):操作规范
今天将为大家带来空间喷洒设备培训教程的最后一课:维护保养。从不同设备的常见问题入手,为您提出解决方法和相关维护保养建议,这样不仅能提高喷雾机的性能,而且可以延长设备的使用寿命。
现在开始第三课:
维护保养

本节课依旧按照空间喷洒设备的主要类型, 即热烟雾机、超低容量喷雾机和热烟雾机&超低一体机,为大家详细介绍。
1
热烟雾机
1、手提式热烟雾机
1) 动力系统
| 常见问题 | 解决方法 | 维护保养 |
| 火花塞无法产生打火 | 清除积碳,校对正负极间隙; 更换新的火花塞 | 定期检查正负极间隙,每年更换 |
| 化油器“淹掉” | 检查汽油箱是否过满; 关闭油路并打压,排出多余的油气 | 定期检查化油器,擦拭、清除油渍油污; 油箱油量最好不要超过2/3 |
| 燃烧室积碳,喷药口滴液 | 使用钢刷清洁排烟管 | 每工作累计8小时进行清洁一次 |
| 无法供油 | 检查确认油箱盖拧紧 | 每次作业前检查 |
2) 管路
| 常见问题 | 解决方法 | 维护保养 |
| 管路破损 | 更换管道 | 每次作业前检查 |
| 药箱虹吸头堵塞 | 清洗药残 | 加注干净无杂质的水; 每次作业完毕及时彻底清洗药箱及管路 |
3) 喷嘴
| 常见问题 | 解决方法 | 维护保养 |
| 喷头堵塞; 喷头松动 | 卸下清洗; 加固喷头 | 每次作业前检查喷头; 妥善安放喷头,防止磕碰 |
| 无雾滴喷出 | 检查确认药箱盖拧紧 | 每次作业前检查 |

2、大型车载式热烟雾机
1) 动力系统
| 常见问题 | 解决方法 | 维护保养 |
| 发动机不好启动 | 先关闭阻风门,启动1-2下,然后再打开阻风门,即可正常启动 | 定期检查火花塞、机油 |
2) 喷嘴
| 常见问题 | 解决方法 | 维护保养 |
| 无雾滴喷出 | 检查喷嘴是否为关闭状态,若堵塞请清洗或更换 | 每次作业前检查喷头 |
| 无烟雾喷出 | 检查热烟雾喷嘴,若堵塞请清洗 | 每次作业前检查 |
3) 控制系统
| 常见问题 | 解决方法 | 维护保养 |
| 遥控器按键无法正常工作 | 检查遥控器连接线连接是否正常; 检查更换遥控操作杆的面板上的两根保险丝 | 每次作业前检查 |
1、手提式超低容量喷雾机
1) 动力系统
| 常见问题 | 解决方法 | 维护保养 |
| 电线破损/接触不良 | 更换新的电源线 | 每次使用注意检查 |
| 电机故障 | 返厂维修 |
当电机过热时,停机散热; 使用后,及时擦拭电机及空滤的灰尘、药液 |
2) 管路
| 常见问题 | 解决方法 | 维护保养 |
| 药箱盖未拧紧; 密封圈损坏; 管路破损; 虹吸头堵塞 | 拧紧药箱盖; 更换密封圈; 更换药管; 清洗剂清洗 | 工作结束后,尽快彻底清洗药箱及虹吸头,切忌药液长期存放 |
3) 喷嘴
| 常见问题 | 解决方法 | 维护保养 |
| 药液杂质堵塞/损害 | 返厂维修 | 切忌使用金属丝疏通,造成更大损坏; 建议使用水乳剂类药品 |
*尤其注意保护易损件,如喷嘴、风机、空气滤网(定期取下清洗,晾干后放回)、进药管(避免长期药液腐蚀或接触尖锐物品)。

2、背负式超低容量喷雾机
1) 动力系统
| 常见问题 | 解决方法 | 维护保养 |
| 空滤堵塞 | 更换新的空滤,或清洗晾干 | 每次使用前检查,每工作25小时进行清洗 |
| 火花塞无法打火 |
清除积碳,校对正负极间隙; 更换新的火花塞 |
定期检查正负极间隙,每年更换 |
| 机油不足或发黑 | 加注满,或直接更换 | 每工作10小时,需更换机油 |
| 正时皮带松弛/损坏 | 更换皮带 | 每工作300小时更换新的皮带 |
2) 管路
| 常见问题 | 解决方法 | 维护保养 |
| 管路破损 | 更换管路 | 每次作业前检查 |
| 杂质堵塞
| 清理杂质 | 加注干净无杂质的水; 每次作业完毕及时彻底清洗药箱及管路 |
3) 喷嘴
| 常见问题 | 解决方法 | 维护保养 |
| 流量不准 | 按照厂家指导进行校准 | 每次作业前进行检查校准 |
| 滴水,喷嘴堵塞 | 返厂维修 |
每次作业后及时清洗喷嘴; 妥善安放喷头,防止磕碰 |
*机动超低容量的药箱一般位于设备的最上方,药箱不承受压力,药液自然流入喷洒管路,因此要防止药液残渣堵塞。

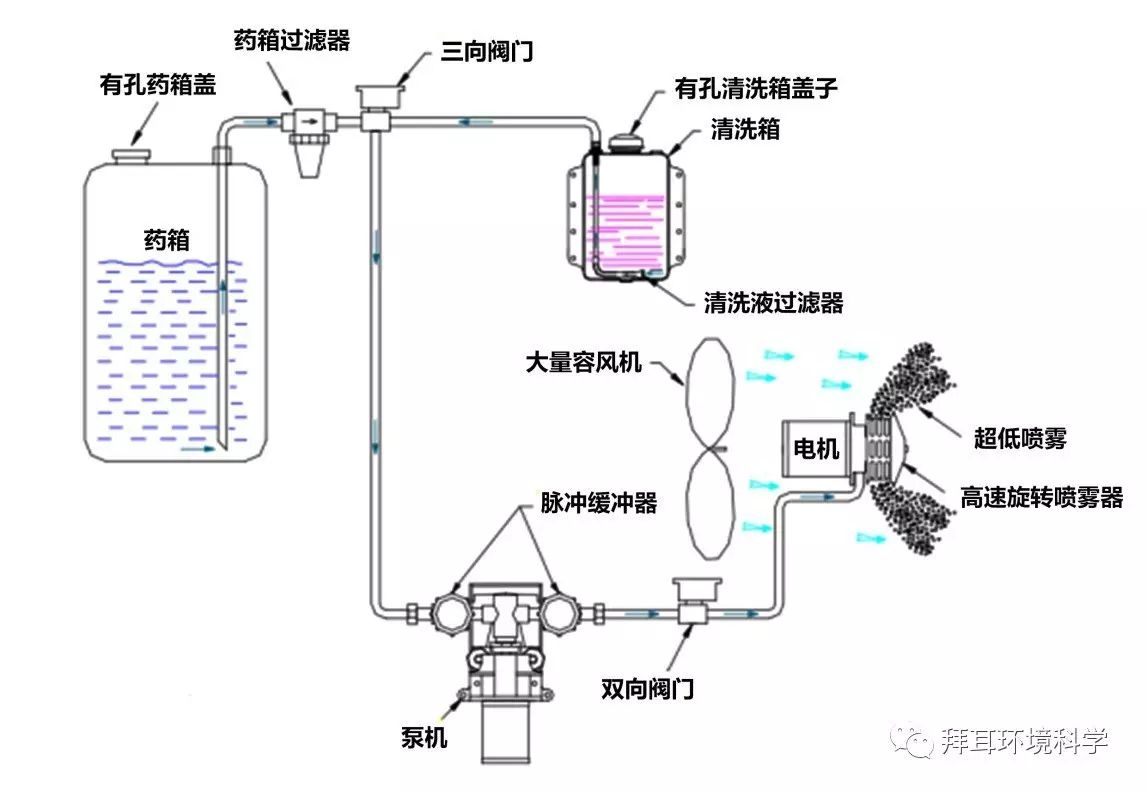
3、车载式超低容量喷雾机
1) 动力系统
| 常见问题 | 解决方法 | 维护保养 |
| 电瓶电压不足 | 充电,或更换电瓶 | 每次作业前检查电压电量 |
| 电压不足,导致燃油发动机无法启动 | 充电,或更换电瓶 |
每次作业前,检查电瓶; 长期不用时,每2-3个月充放电一次 |
2) 管路
| 常见问题 | 解决方法 | 维护保养 |
| 软管破损 | 更换软管 | 每次作业前检查 |
|
进液管杂质堵塞 | 清洗虹吸头 | 加注干净无杂质的水; 每次作业完毕,启动自动清洗功能,重点清洗虹吸头 |
3) 喷嘴
| 常见问题 | 解决方法 | 维护保养 |
| 喷嘴堵塞,滴水 | 返厂维修,或更换 |
每次作业后及时清洗喷嘴; 妥善保护,防止磕碰 |
| 喷雾量不足 | 确认药液泵的设置输出量 | 定期校对药液泵 |
4) 控制系统
| 常见问题 | 解决方法 | 维护保养 |
| 遥控器操作无反应 | 检查连接线是否松动; 检查是否有损伤 | 每次作业前,做遥控测试; 妥善存放,防止磕碰、浸水 |

3
热烟雾机&超低一体机
对于热烟雾&超低一体机而言,操作人员可根据现场需要,选择热烟雾机或者超低容量喷雾机进行作业。因此,可根据文中以上车载式热烟雾机和超低容量喷雾机的内容,进行维修保养。


